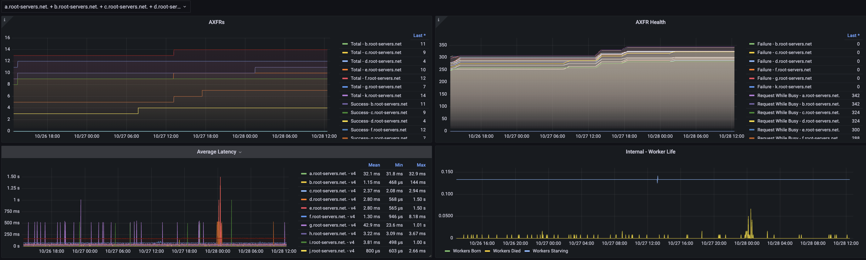
Some example graphs from my test implementation.
Overview: [image: image.png] Zoom in: [image: image.png] This is using histogram buckets of: UDPDuration = promauto.NewHistogramVec( prometheus.HistogramOpts{ Name: "rssac047_test_udp_duration_seconds", Help: "Latency of UDP lookup (Sec 5.1).", Buckets: prometheus.LinearBuckets(0.0, 0.005, 30), }, []string{"ip", "rso"}) TCPDuration = promauto.NewHistogramVec( prometheus.HistogramOpts{ Name: "rssac047_test_tcp_duration_seconds", Help: "Latency of TCP lookup (Sec 5.1).", Buckets: prometheus.LinearBuckets(0.0, 0.005, 30), }, []string{"ip", "rso"}) 30 buckets of 5ms each W -- Perhaps they really do strive for incomprehensibility in their specs. After all, when the liturgy was in Latin, the laity knew their place. -- Michael Padlipsky
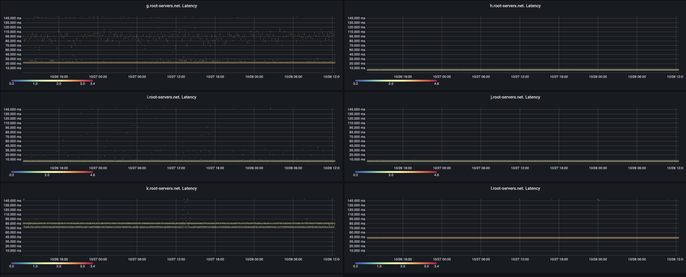
More pictures: [image: image.png] [image: image.png] On Thu, Oct 28, 2021 at 12:34 PM Warren Kumari <warren@kumari.net> wrote:
Overview:
[image: image.png]
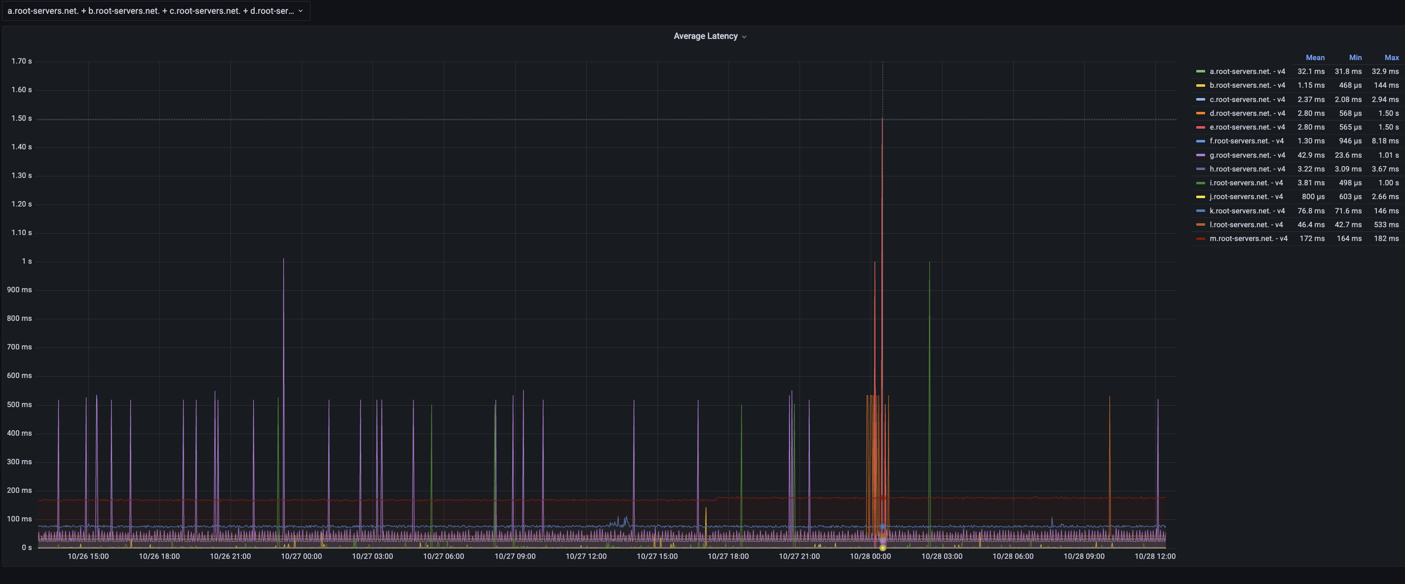
Zoom in: [image: image.png]
This is using histogram buckets of: UDPDuration = promauto.NewHistogramVec( prometheus.HistogramOpts{ Name: "rssac047_test_udp_duration_seconds", Help: "Latency of UDP lookup (Sec 5.1).", Buckets: prometheus.LinearBuckets(0.0, 0.005, 30), }, []string{"ip", "rso"}) TCPDuration = promauto.NewHistogramVec( prometheus.HistogramOpts{ Name: "rssac047_test_tcp_duration_seconds", Help: "Latency of TCP lookup (Sec 5.1).", Buckets: prometheus.LinearBuckets(0.0, 0.005, 30), }, []string{"ip", "rso"})
30 buckets of 5ms each W
-- Perhaps they really do strive for incomprehensibility in their specs. After all, when the liturgy was in Latin, the laity knew their place. -- Michael Padlipsky
-- The computing scientist’s main challenge is not to get confused by the complexities of his own making. -- E. W. Dijkstra
participants (1)
-
Warren Kumari